Identifique y corrija los errores de configuración en la nube
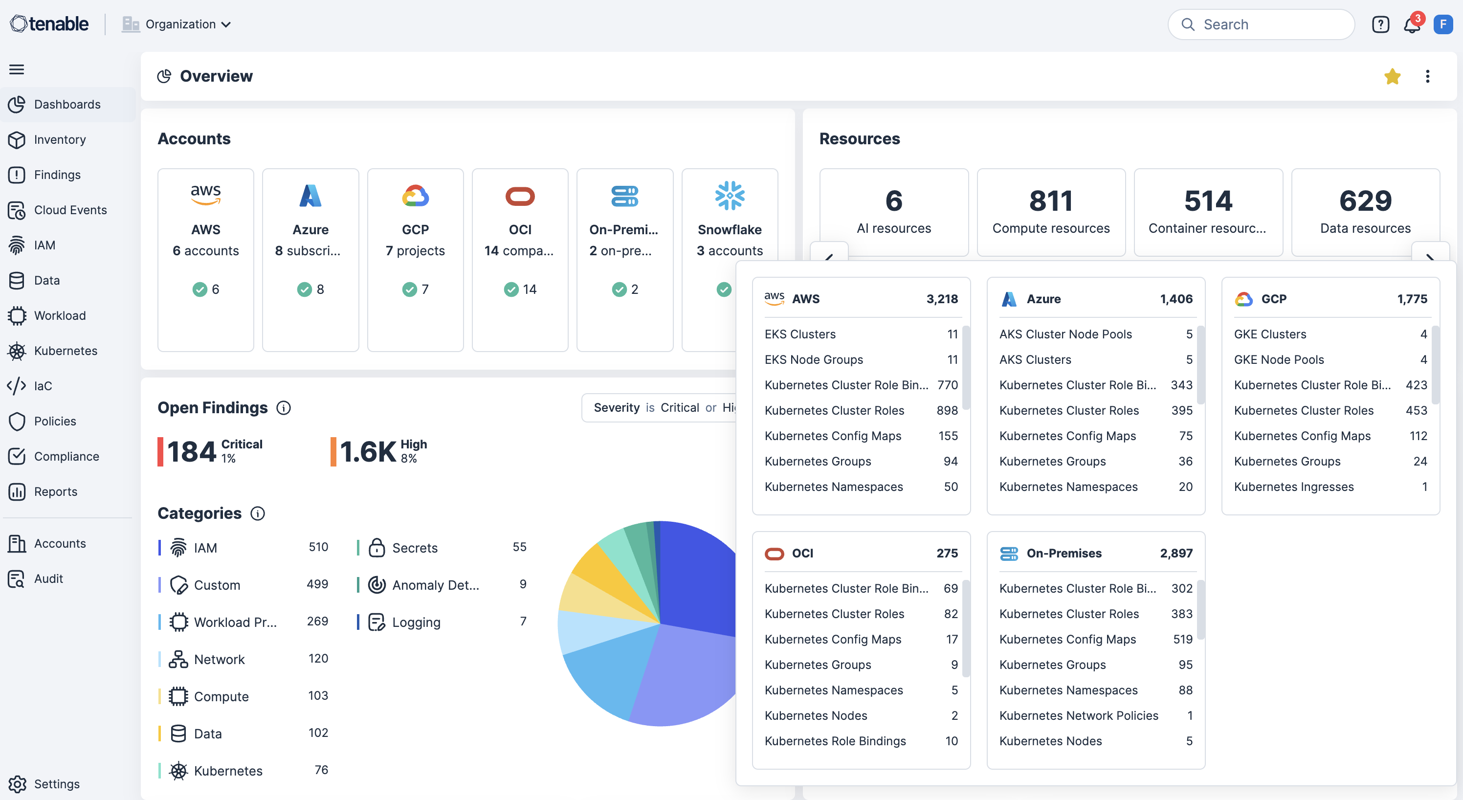
Identifique y repare errores de configuración con facilidad. Los errores de configuración en la nube, como los buckets de almacenamiento abiertos, los roles excesivamente permisivos o las configuraciones de red inseguras, son una de las principales causas de vulneraciones, fallos en el cumplimiento y pérdida de datos. Use Tenable Cloud Security para detectar y priorizar continuamente estos riesgos mediante escaneo de Infrastructure as Code (IaC) y a lo largo de tiempo de ejecución y capas de identidades.
Vaya más allá de las alertas con seguridad en la nube automatizada
Identifique buckets de almacenamiento expuestos, roles demasiado permisivos y configuración de redes insegura.
Logre una seguridad nativa en la nube de extremo a extremo
Proteja todo el ciclo de vida de sus aplicaciones evitando errores de configuración en código, aplicando políticas en tiempo de ejecución y automatizando la corrección con contexto de riesgo completo.
Detecte continuamente errores de configuración
Escanee continuamente AWS, Azure, OCI, GCP, OCI y Kubernetes en busca de errores de configuración, infracciones de políticas y recursos expuestos públicamente para detectar riesgos en tiempo real.
Acelere la detección (shift left) con escaneo IaC en pipelines CI/CD
Integre herramientas de escaneo de IaC y pipeline CI/CD para detectar errores de configuración antes de la implementación para reducir el retrabajo y evitar la deriva de seguridad.
Haga cumplir las protecciones de seguridad en la implementación de Kubernetes
Haga cumplir protecciones de seguridad a nivel de clúster bloqueando las cargas de trabajo con errores de configuración al momento de la implementación. Así, incorporará el cumplimiento y la seguridad desde el principio.
Use políticas personalizadas con respuesta automatizada
Habilite la definición de políticas personalizadas para detectar permisos excesivos o configuraciones riesgosas en recursos y, a continuación, active automáticamente flujos de trabajo de corrección.
Vea correlación de riesgos contextual con corrección consciente de las identidades
Correlacione errores de configuración con vulnerabilidades, permisos excesivos y exposición de datos confidenciales, mientras correlaciona identidades con gestión de derechos de infraestructura en la nube (CIEM) para hacer cumplir los privilegios mínimos y acelerar la corrección.
Obtenga más información sobre Tenable Cloud Security
El uso de la automatización [de Tenable Cloud Security] nos permitió eliminar procesos manuales exhaustivos y realizar en minutos lo que le habría llevado a dos o tres profesionales de seguridad meses.
- Tenable Cloud Security
Tenable Cloud Security
Cierre la exposición en la nube con la plataforma de seguridad en la nube accionable.
Tenable One
Solicitar demostración
La plataforma de gestión de exposición impulsada por IA líder en el mundo.
Gracias
Gracias por su interés en Tenable One.
Un representante se pondrá en contacto con usted en breve.
Form ID: 7469
Form Name: one-eval
Form Class: c-form form-panel__global-form c-form--mkto js-mkto-no-css js-form-hanging-label c-form--hide-comments
Form Wrapper ID: one-eval-form-wrapper
Confirmation Class: one-eval-confirmform-modal
Simulate Success